Размер облегченных плит перекрытий
Если стандартные пустотные перекрытия имеют толщину от 220 мм и больше, то облегченные плиты перекрытия рассчитаны на высоту 16 см, что накладывает определенные ограничения на длину этих изделий.
По стандартной технологии изготовления (с помощью форм) на Рязанском заводе №2 выпускаются панели ПНО длиной до 6,3 метра при ширинах 10, 12 и 15 дм.
По технологии стендового формования – облегченные 1,6ПБ без падения несущей способности могут быть до 7,6 метра. Далее уже только меньшая нагрузка.
Диаметр отверстий, естественно, меньше, и отличается у разных производителей.
Почитать про армирование панелей различным марок можно в нашей статье Армирование плит перекрытий.
Основные виды
Плиты перекрытия всех видов представляют собой изделия из конструкционного бетона с обязательным упрочнением стальной арматурой либо сеткой.
Таблица 1. Основные виды плит перекрытия
| № | Маркировка | Конструкция | Особенности |
| 1 | П | Полнотелая, монолитная | Высокая прочность, большой вес |
| 2 | ПТ | Монолитная, полнотелая | Высокая прочность, большой вес |
| 3 | ПК | Пустотная | Изготавливается опалубочным способом |
| 4 | ПБ | Пустотная | Изготавливается безопалубочным способом |
| 5 | НВ | Пустотная | Изготавливается методом пропаривания в металлических формах |
| 6 | 2ПБ | Пустотная утолщённая | Изготавливается безопалубочным способом, толщина увеличена |
| 7 | ПНО | Пустотная | Изготавливается опалубочным способом, толщина уменьшена |
| 8 | 3,1ПБ | Пустотная | Изготавливается безопалубочным способом, толщина уменьшена |
| 9 | 1,6ПБ | Пустотная | Изготавливается безопалубочным способом, толщина уменьшена |
| 10 | ПГ | Ребристая | Устойчива к сейсмическим и вибрационным нагрузкам |
| 11 | ПР | Ребристая | Устойчива к сейсмическим и вибрационным нагрузкам |
| 12 | ПП | Ребристая | Устойчива к сейсмическим и вибрационным нагрузкам |
В таблице перечислены лишь основные, самые распространённые в нашей стране серии железобетонных перекрытий. Конструкторы постоянно разрабатывают новые модели и модифицируют старые серии, так как развитие индустрии ЖБИ проходит динамично, внедряются новые материалы и технологии. Но подавляющее большинство производителей работают по стандартным, проверенным технологическим решениям, особенно в сегменте малоэтажного жилищного строительства.
Пустотные плиты
Сегодня доступно много вариантов изготовления либо монтажа перекрытий и покрытий, большинство из них основаны на применении сборных железобетонных пустотных плит.
Единственное условие при самостоятельном выборе изделий для перекрытия: детальное изучение характеристик и размеров плит.
Плиты серий ПК и ПБ различаются технологией производства, но имеют одинаковую стандартную толщину 220 мм.
ПК (а также ПНО) изготавливаются с использованием опалубки для каждого изделия. В неё устанавливается армирующий каркас, далее изделие уплотняется с применением вибрационного оборудования. Это традиционная технология, по которой трудно допустить критические ошибки при изготовлении. Иногда застройщику необходима информация по числу возможных сторон опирания плиты. Для этого в маркировке плит ПК имеется уточнение: изделие, обозначенное ПКТ, может опираться на 3 стороны, а ПКК – на четыре.
Изделия ПБ (а также 2ПБ, 3,1ПБ, 1,6ПБ) заливаются бетонной смесью на непрерывно движущемся конвейере. После затвердевания плиту-полуфабрикат разрезают на плиты-отрезки нужной длины. Это безопалубочная технология.
Безопалубочные изделия имеют более точную геометрию и гладкую поверхность.
Плиты ПНО, 3,1ПБ и 1,6ПБ производятся из тяжёлого бетона. Их главное отличие от ПБ и ПК – уменьшенный размер толщины – 160 мм.
Изделия 2ПБ имеют толщину 265 мм.
Полнотелые плиты
ЖБИ типа ПТ и П мало востребованы у застройщиков индивидуальных жилых домов. Эти плиты востребованы в устройстве различных тоннелей лоткового типа, камер, каналов, в том числе под автодорогами и железнодорожными путями.
Плиты ПТ и П не имеют технологических пустот, обладают высокой жёсткостью, толщина достигает соответственно 160 и 120 мм.
Ребристые плиты
Перекрытия ПР универсальны, но, как правило, используются при сооружении больших промышленных и торговых объектов.
ПГ используются для покрытия сооружений — как крыша бесчердачных зданий.
Высота плит этого типа измеряется по рёбрам жёсткости, устроенным вдоль изделий. Она составляет 300 либо 400 мм, по горизонтальной плоскости – не меньше 50 мм.
Классификация ЖБ плит перекрытия
При выборе железобетонных плит следует опираться на предварительные расчеты, которые выполняются при разработке проектно-технической документации
Поэтому важно возводить здание в соответствии с профессионально разработанным проектом. Основные типы железобетонных плит перекрытия включают:
- Пустотные плиты: это плиты с продольными технологическими отверстиями, которые проходят по всей длине изделия. Эти пустоты позволяют уменьшить вес плиты, а также повысить его тепло- и звукоизоляционные свойства за счет наличия воздушных полостей.
- Ребристые плиты: они имеют продольные ребра, которые обеспечивают повышенную жесткость изделия. Это позволяет создать более прочные и устойчивые перекрытия.
- Сплошные или полнотелые плиты: это железобетонные изделия с полным сечением, без внутренних полостей или ребер. Они также обладают хорошей прочностью и стабильностью.
Каждый вид плит перекрытия имеет свои размеры. Обычно ширина и высота стандартные, но максимальная длина может различаться.
Размеры плит ПК

Это наиболее часто встречающиеся панели, которые производятся в металлоформах, с сеточным (длиной до 4,2), либо преднапряженным (свыше 4,5) армированием. Маркировка изделий содержит геометрические габариты по длине и ширине, а также нагрузку и иногда метод армирования. Например, ПК 51-18-8. Длина 5,1, ширина 1,8, нагрузка 800 кгс/м2.
Стандартная ширина панелей может быть 1; 1,2; 1,5 и 1,8 метра. Наиболее удобны плиты 12-е. Обычно, ими можно набрать необходимую ширину проема, а перевозка оптимальна по норме загрузки автомашины. Отклонения по этому ширине не могут превышать 6 мм.
Длина, как правило, варьируется в пределах от 1,6 до 7,2 метра, но встречаются панели и до 9 метров. Фактическая длина всегда меньше номинальной, т.е. указанной в маркировке, на 2 см. Это необходимо учитывать при расчете опирания плиты на стену. Предельное отклонение – 8 мм для длины до 4 метров и 10 мм – для более длинных изделий. В настоящий момент завод готов выпускать плиты ПК с шагом 10 см по длине.
Посмотреть наши цены можно на этой странице: плиты перекрытия ПК.
Обычно выпускаются панели с отверстиями диаметром 159 мм. В терминах ГоСТа это плита 1ПК. Расстояние между отверстиями составляет 185 мм от центра до центра пустот. Надо понимать, что это цифры, заложенные ГоСТом, фактические размеры конкретных производителей могут отличаться от заявленных.
Что собой представляют ребристые плиты, их основные характеристики
Ребристые плиты перекрытия еще называются П-образными. Своё название они получили благодаря параллельно расположенным двум рёбрам жёсткости, расстояние между которыми в основном составляет 600 мм. Дополнительная жёсткость продукции обеспечивается вследствие армирования, которое позволяет снизить расход бетона и при этом сохранить прочность, влияющую на устойчивость конструкции к изгибу. Эксплуатационные характеристики изделий повышаются благодаря наличию нескольких поперечно расположенных рёбер. Производятся плиты из бетона марки В15 или В20. С учётом внешних особенностей панели делятся на 2 типа:
- Плиты, которые отличаются отсутствием проёма в полке, маркируются буквами ПГ.
- Блоки, в которых имеется врезанный проем, характеризуются маркировкой ПВ. Главное преимущество использования ребристых плит этой марки – возможность проведения воздуховода или создание вентиляционной шахты.

Основными сферами использования ребристых плит являются чердачные помещения, гаражные покрытия или подвальные сооружения
Из-за особого внешнего вида и специфических характеристик П-образные плиты перекрытия чаще применяются при строительстве нежилых конструкций, таких как гаражи или склады. При возведении жилых зданий использовать такого рода плиты для создания межэтажного пространства нецелесообразно, потому как они не имеют такой ровной поверхности, как другие варианты перекрытия. Неровный потолок будет выглядеть некрасиво, эстетично обшить его будет непросто, а также возникнут сложности с прокладкой коммуникаций.
Это интересно! В некоторых случаях ребристые плиты применяются для создания тепловых или водопроводных сетей.
Основная отличительная особенность ребристых панелей по сравнению с другими видами перекрытия – высота. Толщина бетонной плиты П-образной формы обычно находится в пределах 30-40 см. Более тонкие варианты используются для возведения мелких зданий и для отделения чердака от помещения. Плиты толщиной 40 см часто можно встретить на строительных площадках объектов промышленного назначения.
Размеры ребристых плит перекрытия отличаются друг от друга также и по ширине: значение этого параметра находится в пределах 1,5-3 м, причём каждый вид имеет свои преимущества. Так, строительство с использованием трёхметровых панелей будет проходить быстрее ввиду большей ширины, что позволит сократить не только временные, но и трудовые затраты. Если же применять более узкие полутораметровые плиты, постройка выйдет прочнее.

Одним из недостатков ребристых элементов перекрытия является невозможность их использования при строительстве жилых объектов
Другие характеристики ребристых ЖБ плит перекрытия: размеры и иные параметры
По сравнению с размерами плит ПК, перекрытия из ребристых панелей значительно превосходят их по длине. В основном на производствах встречаются изделия, длина которых составляет 6 или 12 м. Для индивидуального изготовления доступны также варианты панелей 18-метровой длины
Как и в других случаях, от размера плит зависит и их масса, что особенно важно учитывать при транспортировке изделий и при создании плана монтажа. Плита перекрытия для дома размером 12 м может весить от 4 до 7 тонн, хотя средним значением считается масса 1,5-3 тонны. При желании можно заказать плиты из более лёгкого бетона, что отразится на весе изделия
Все П-образные конструкции для удобства оснащаются монтажными петлями.
При покупке нужно обращать внимание на присутствие отверстий, предназначенных для прокладки коммуникаций, а также на марку бетона, используемого в производстве. Все эти характеристики в итоге и влияют на несущую способность постройки
По ГОСТу максимальная нагрузка на плиты перекрытия ребристого типа составляет 180-830 кг/м²
Что касается цены, то ребристые плиты, по сравнению с плитами ПК, немного дешевле, а также по весу они легче многопустотных перекрытий. Главная причина, по которой их приобретают реже других вариантов, – высокая проводимость холода.

Ребристые элементы перекрытия производятся с ребрами как в одном направлении, так и в двух
Толщина плиты перекрытия на верхней полке не превышает 5 см. Это значит, что даже при небольшой минусовой температуре тонкая полка за короткое время пропустит холод внутрь здания. По этой причине ребристые перекрытия нуждаются в дополнительном утеплении, что влечёт за собой лишние временные и финансовые затраты. В таблице указано, какие бывают размеры плит перекрытия:
| Размеры (длина, ширина), мм | Толщина, мм | Вес, кг |
| 1170х390 | 90 | 65 |
| 1370х390 | 76 | |
| 1570х390 | 87 | |
| 1770х390 | 100 | |
| 2370х390 | 120 | 154 |
| 2570х390 | 167 | |
| 2970х390 | 150 | 197 |
| 3170х390 | 206 | |
| 3370х390 | 227 | |
| 3570х390 | 240 |
Маркировка многопустотных железобетонных плит перекрытий
Например: ПК63.12-3. АтVта
- 1ПК (ПК) — плита перекрытия толщиной 220 мм с круглыми пустотами диаметром 159 мм, для опирания по двум сторонам;
- 2ПК — толщиной 220 мм с круглыми пустотами диаметром 140 мм, для опирания по двум сторонам;
- 3ПК — толщиной 220 мм с круглыми пустотами диаметром 127 мм, для опирания по двум сторонам;
- 4ПК — толщиной 260 мм с круглыми пустотами диаметром 159 мм и вырезами в верхней зоне по контуру, для опирания по двум сторонам;
- 5ПК — толщиной 260 мм с круглыми пустотами диаметром 180 мм, для опирания по двум сторонам;
- 6ПК — толщиной 300 мм с круглыми пустотами диаметром 203 мм, для опирания по двум сторонам;
- 7ПК — толщиной 160 мм с круглыми пустотами диаметром 114 мм, для опирания по двум сторонам;
- ПГ — толщиной 260 мм с грушевидными пустотами, для опирания по двум сторонам;
- ПБ — толщиной 220 мм, изготовляемые методом непрерывного формования на длинных стендах и предназначенные для опирания по двум сторонам.
Наличие третьей буквы будет указывать на увеличение количества сторон опирания плиты перекрытия. Например: 2ПКТ — (буква Т три стороны) для опирания по трем сторонам, 1ПКК — (буква К четыре стороны) для опирания по четырем сторонам;
Первые две цифры в маркировке – длина плиты в дециметрах. Реальный размер L плиты перекрытия обычно на 20 мм меньше. Таким образом, 63 означает, что реальная длина плиты будет составлять 6280мм.
Вторые две цифры в маркировке – ширина плиты перекрытия в дециметрах, а реальная ширина обычно на 10 мм меньше. То есть, 12 означает плиту шириной 1190 мм. Стандартная ширина плит – 1,0; 1,2; 1,5; 1,8 м (990; 1180; 1490; 1790 мм), но большинство производимых плит – 1,2 м; 1,5 м.
Последняя цифра – несущая способность плиты перекрытия. В зависимости от марки это может быть несущая способность в сотнях киллограмм на 1 м2. (3 означает 300 кг/м2).
Буквенные символы в конце маркировки плиты перекрытия обозначают:
- АтV – нижняя рабочая поверхность железобетонной плиты армирована предварительно-напряженной арматурой класса АтV
- т – плита перекрытия изготовлена из тяжелого бетона.
- а – плита перекрытия снабжена уплотняющими вкладышами в отверстиях с торцов.
Глубина опирания железобетонных плит должна быть 90 – 250 мм. Учитывая эти показатели, выбирается стандартный размер плиты перекрытия, подходящий к длине перекрываемого пролёта. Размеры плиты перекрытия и наличие такой у ближайшего производителя железобетонных изделий следует предусмотреть на стадии проектирования дома.
Таблица 1. Стандартные размеры многопустотных плит перекрытий
| Тип плиты | Координационные размеры плиты, мм | |
| Длина | Ширина | |
| 1ПК 2ПК 3ПК | От 2400 до 6600 включ. с интервалом 300, 7200, 7500 | 1000, 1200, 1500, 1800, 2400, 3000, 3600 |
| 1ПК | 9000 | 1000, 1200, 1500 |
| 1ПК 2ПК 3ПК | От 3600 до 6600 включ. с интервалом 300, 7200, 7500 | От 2400 до 3600 включ. с интервалом 300 |
| 1ПК 2ПК 3ПК | От 2400 до 3600 включ. с интервалом 300 | От 4800 до 6600 включ. с интервалом 300, 7200 |
| 4ПК | От 2400 до 6600 включ. с интервалом 300, 7200, 9000 | 1000, 1200, 1500 |
| 5ПК | 6000, 9000, 12000 | 1000, 1200, 1500 |
| 6ПК | 12000 | 1000, 1200, 1500 |
| 7ПК | От 3600 до 6300 включ. с интервалом 3000 | 1000, 1200, 1500, 1800 |
| ПГ | 6000, 9000, 12000 | 1000, 1200, 1500 |
Размеры многопустотных железобетонных плит перекрытий, которые вам могут предложить местные производители железобетонных изделий желательно узнать заранее. Не каждый ЖБК или ЖБЗ может похвастаться огромным ассортиментом выпускаемой продукции, а перевозить плиты из другого региона весьма накладно.
Сферы использования
- Прежде всего, их используют для создания перекрытий между этажами постройки. Лучше всего, для этих целей подходят пустотные варианты изделий.
- Второй областью применения таких конструкционных элементов, будет создание перегородок и чердачных перекрытий. Для первого типа применения лучше всего использовать пустотные типы изделий, а для создания верхней части чердака или подвала, подойдет ребристые разновидности.
- Теплотрассы из таких деталей, тоже можно собирать, используя как ограждающий или конструкционный элемент.
- Гаражи, особенно, если они рассчитаны на несколько машин, очень удобно собирать именно из таких частей. Одни могут выполнять роль стен, а другие можно использовать как крышу. Тут самым лучшим выбором станут пустотные детали.
Размеры плит перекрытий ПБ

Эти панели производятся по сравнительно новой технологии формования на стендах без использования форм. Основной особенностью является использование преднапряженного армирования вне зависимости от длины, а также бетона марки М-400 и выше. Расшифровка маркировки аналогична ПК.
Ширина зависит от установленного стенда, как правило, это 1,0 1,2 а также 1,5 метра. Как и в случае плит ПК 12-я ширина оптимальна для перевозки по норме загрузки автомашины.
Длина варьируется от 1,6 до 12 метров с шагом 10 см в зависимости от получаемой нагрузки и высоты плиты. Как правило, типовую нагрузку 800 кгс/м2 для высоты 220 мм по этой технологии можно получить до длины в 9-10 метров. Дальше, либо падает несущая способность, либо увеличивается толщина панелей.
Наши цены на эти изделия тут: плиты перекрытия ПБ.
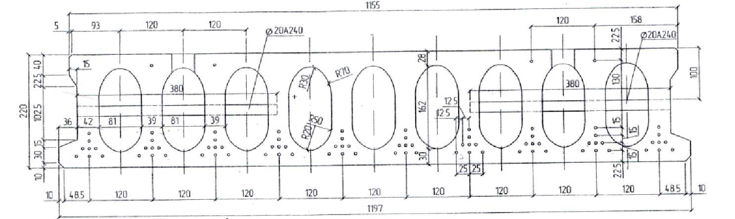
Диаметр, форма отверстий, а также расстояние между ними определяется изготовителем оборудования и проектом. Для каждого завода эти параметры индивидуальны. Обычно отверстия имеют овальную форму и увеличенное расстояние между пустотами, чтобы обеспечить прочность при давлении вышележащей стены по торцам без использования дополнительного армирования
Как транспортировать и складировать железобетонные плиты
«Плиты перекрытия желательно монтировать сразу же после поставки на стройплощадку»
Если плиты вам везет поставщик, то ответственность за целостность изделий будет полностью возложена на него, а вот если вы занимаетесь самовывозом – то тут уж будьте бдительны сами.
Прежде всего, соблюдайте рядность штабелей по высоте, что очень важно именно в случае с плитами перекрытий. Следите, чтобы плита опиралась о дно кузова всей поверхностью, а не частями
Следите, чтобы плита опиралась о дно кузова всей поверхностью, а не частями.
Транспортировка плит перекрытия
Нельзя грузить изделия непосредственно друг на друга. Используйте прокладочные бруски из дерева. Их надо укладывать так, чтобы они не выпали при движении, то есть не под самые края.
Прокладочные бруски для перевозки плит перекрытия
Как уже говорилось, плиты перекрытия желательно монтировать сразу же после поставки на стройплощадку. Если это невозможно, вам придется организовать их правильное хранение. Для этого нужно сделать следующее:
1. Выделить участок для складирования плит соответствующий их длине и выровнять его поверхность.
2. Не выкладывать изделия из железобетона непосредственно на грунт. В идеале сделать подмостки, можно из ненужных поддонов, которых на стройке обычно всегда с избытком.
Хранение плит перекрытия
3. Выгружая плиты, также как и при транспортировке, прокладывайте их деревянными брусками, расположив их в 20 сантиметрах от краев изделия.
4. Постараться сохранить в ходе штабелирования равномерность вертикальной нагрузки.
5. Организовать защиту от осадков. Проще всего закрыть плиты плотной пленкой и обвязать.
Расчёт нагрузки
Расчёт предельного воздействия
Расчёт предельного воздействия — обязательное условие при проектировании здания. Размеры и другие параметры панелей определяются ещё старым добротным советским ГОСТ под номером 9561-91.
Устройство пустотной плиты с наличием армированной стяжкой
Для того чтобы определить ту нагрузку, которая будет оказываться на изделие, необходимо на чертеже будущего строения указать вес абсолютно всех элементов, которые будут «давить» на перекрытие. Их суммарный вес и будет являться предельной нагрузкой.
Прежде всего необходимо учесть вес следующих элементов:
- цементно-песчаные стяжки;
- перегородки из гипсобетона;
- масса напольного покрытия или панелей;
- теплоизоляционные материалы.
Впоследствии все полученные показатели суммируются и разделяются на количество панелей, которые будут присутствовать в доме. Отсюда и можно получить максимальную, предельную нагрузку на каждое конкретное изделие.
Расчёт оптимальной нагрузки
Понятно, что максимально допустимый уровень — это критический показатель, доводить до которого ни в коем случае нельзя. Поэтому лучше всего рассчитывать именно оптимальный показатель. Например, панель весит 3000 кг. Нужна она для площади в 10 м².
Необходимо разделить 3000 на 10. В результате получится, что максимально допустимое значение нагрузки составит 300 килограммов на 1 м². Это маленький показатель, но ведь надо учитывать ещё и вес самого изделия, на который тоже рассчитывалась нагрузка (допустим, её значение равно 800 килограммам на 1м²). От 800 нужно отнять 300, в итоге получается 500 килограммов на 1 м².
Теперь нужно приблизительно прикинуть, сколько будут весить все нагружающие элементы и предметы. Пусть этот показатель будет равняться 200 килограммам на 1 м². От предыдущего показателя (500кг/м²) нужно отнять полученный (200кг/м²). В результате получится показатель в 300 м². Но и это ещё не всё.
Схема устройства пустотной плиты с наличием гидроизоляции
Теперь от этого показателя необходимо отнять вес мебели, отделочных материалов, вес людей, которые постоянно будут находиться в помещении или в доме. «Живой вес» и все элементы, их нагрузка, пусть составляет 150 кг/м². От 300 необходимо отнять 150. В результате всего и получится оптимально допустимый показатель, обозначение которого составит 150 кг/м². Это и будет оптимальная нагрузка.
Другие виды плит их характеристики
Изготавливают и монолитные плиты перекрытия (ПБ) с повышенными характеристиками (прочность, высокая степень защиты от трещин и т.д.). Но плита перекрытия этого типа имеет небольшую звукоизоляцию и теплоизоляцию, поэтому её чаще используют в возведение гаражей, торговые зданий и других каркасномонолитных строений.
Монолитные перекрытия часто изготавливают на месте строительства, причем они могут быть разнообразных форм, что позволяет проектировать строения любой конфигурации, не придерживаясь определенных канонов, которых обязательно придерживаются при использовании сборных ЖБК.
Монолитные изделия бывают 3-х видов:
- балочные;
- безбалочные;
- ребристые.
Балочные монолитные изделия бывают с гладкой и ребристой поверхностью, поэтому могут использоваться по-разному. Ребристые изделия кладут перпендикулярно рёбрам, а гладкие перекрытия устанавливают перпендикулярно плитам. От качества монтажа зависит и прочность всего строения. Сегодня используют 2 типа плит:
- основные – с большим размером сечения;
- второстепенные – с меньшим размером сечения.
В больших пролётах применяют перекрытия с трёхметровым пролётом. На стену опирают второстепенные балки, соединяющиеся в последствие с основной плитой арматурой и бетонным раствором. Эти балки укладывают на расстоянии 1,3-5 м друг от друга. Для повышения жёсткости их связывают в железобетонный пояс. Балочные конструкции применяют там, где нужен ровный и гладкий потолок, что необходимо для жилых помещений.
Различия плит перекрытия
Для обустройства безбалочного перекрытия используют колонны с капителями, которые имеют вид перевёрнутой пирамиды. Им характерен выпуск арматуры по обе стороны, с помощью которой они хорошо соединяется с плитой, что существенно увеличивает жесткость конструкции.
У кессонных балок ребра располагаются в обоих направлениях, поэтому они очень прочные. Благодаря им удается также уменьшить массу конструкции.
Характеристики:
- длина — 3,6- 6 м;
- толщина — 50-160 мм;
- масса – 3-6 тонн.
Что такое плиты перекрытия?
Перекрытия – это несущая горизонтальная конструкция здания, которая предназначена для разделения этажей. Перекрытия могут быть чердачными и междуэтажными. При строительстве и эксплуатации здания на перекрытия ложится очень большая нагрузка. Перекрытия, кроме собственного веса, несут на себе тяжесть состава, расположения частей строения.
Схема монтажа плиты перекрытия
Плиты перекрытий в строительном производстве изготавливают из железобетона и бетона. Их используют на строительстве разнообразных объектов.
Железобетонные перекрытия могут быть ребристыми. Их особенность – это то, что промежуток между ребрами составляет примерно 150 см.
Перекрытиями могут быть и железобетонные балки, при условии, что они компактно пригнаны одна к другой. В этом случае между балками в балочных перекрытиях лучше вставлять вкладыши, а промежуток между ними бетонировать. Наряду со всеми, можно выделить и сталекаменные перекрытия. Их приобретают на рынках строительных материалов, но монтаж данных изделий лучше производить в промышленных условиях.
Функцию перекрытий выполняют плиты.
Более подробно на них и остановимся. Плита – это плоский прямоугольный кусок камня, металла или другого материала, часть сооружения, строения, механизма. В строительстве она несет на себе груз других элементов строения.
Пустотные и многопустотные плиты
Существует множество плит перекрытия, использующихся в частном малоэтажном строительстве, но пустотные и многопустотные плиты прочно заняли лидирующие позиции. Как можно было убедиться, плиты имеют довольно обширный диапазон размеров в длину, но шире, чем 1,8 метра в частном строительстве используются крайне редко.
Плиты перекрытия производят на базе тяжелых силикатных бетонов, а также на базе легких конструкционных марок бетонов с уплотненной структурой. Плиты для малоэтажного строительства не предполагают использование в условиях агрессивных сред, а также при критических температурах. Также есть определенные нормы по влажности воздуха, которым эти плиты соответствуют, но если значения этих параметров отличается от средних, то применяют плиты из специальных марок бетона и с другим армированием. Все пустотные плиты имеют уже готовые под отделку поверхности — как снизу, для устройства потолков, так и сверху, для укладки полов
При устройстве перекрытий очень важное значение имеет схема опирания плиты, а также вес плиты. В зонах с нестабильной сейсмической обстановкой применяют плиты более высокого класса прочности
Типы и разновидности
В строительстве нет унифицированного типа применяемых конструкционных элементов. И межэтажное перекрытие – не исключение. Для разного рода построек и методов строительства, применяются разные типы деталей.
Ребристые
Их отличием будет своеобразный профиль изделия. За счет него, такие изделия лучше переносят нагрузки на изгиб. Но, наличие балок в конструкции П образных плит перекрытия, ограничивает их применение при создании жилых помещений.

Ребристые плиты, могут изготавливаться как с проемами, так и сплошными. Этот момент позволяет их применять для создания чердачных помещений или подвалов.
Пустотные
Применяются в основном, для сооружения междуэтажных пролетов. Пустотные плиты перекрытия обладают отличными звукоизоляционными и теплоизолирующими свойствами.

Используются при возведении сооружений из бетона, различных видов строительных блоков и кирпича.
Являются наиболее популярным видом подобной продукции, чему способствует малый вес такой плиты.
Монолитные
Они являются наиболее прочными из всех, применяемых в строительстве типов. Максимальная нагрузка, допустимая на деталь, изготовленную по этой технологии, будет иметь самое высокое значение.
Именно высокая несущая способность и определила ее основную сферу применения – многоэтажные постройки, высотные дома.

Благодаря возможности применить разные типы конструкций, могут быть изготовлены и с применением профнастила, и с применением специальных блоков, в монолитно – сборных разновидностях.
Последние, без труда собираются собственными руками, без применения тяжелой техники.
Сплошные
Этот тип чаще всего используется при строительстве сложных или промышленных объектов.
При эксплуатации, этот вид строительных конструкций, может переносить очень серьезные нагрузки.

Для их производства используется бетон, с повышенными характеристиками прочности.
Облегченные
Название говорит само за себя – такой тип изделий будет очень легким, за счет большого количеств а пустот в их конструкции.
Выглядят такие плиты, примерно, как на фото.

Применяются как в малоэтажном строительстве, так и при возведении производственных сооружений.
Основное преимущество подобной детали – ее вес.
Это позволяет их применять в сооружениях, располагающихся на слабых грунтах и фундаментах, имеющих невысокие показатели прочности.
Характеристика пустотных плит
Размер
От размера пустотной ПК зависит и её конечная стоимость, важное значение, помимо таких параметров, как ширина и длина, имеет также и вес. Размеры ПК варьируются следующим образом:
Размеры ПК варьируются следующим образом:
- по длине размер ПК колеблется в диапазоне от 1180 до 9700 миллиметров;
- по ширине размер ПК колеблется от 990 до 3500 миллиметров.
Так вот, толщина, которую могут иметь многопустотные панели, всегда является неизменной величиной – 220 мм. Большое значение имеет, конечно же, и вес панели перекрытия. Бетонные плиты перекрытия должен поднимать кран, грузоподъёмность которого минимально составляет 4-5 тонн.
Сравнительная таблица координационных размеров пустотных плит перекрытия
Длина и вес панелей имеют важнейшее значение для строительства, длина даже меньший по важности показатель, нежели вес
Вес
Что касается такого важного параметра, как вес, то здесь всё предельно понятно с первого раза: диапазон выпускаемых в России изделий находится в пределах от 960 килограммов до 4,82 тонн. Вес является главным критерием, по которому определяется способ, с помощью которого будет осуществляться монтаж панелей
Обычно используют краны, как уже отмечалось выше, с грузоподъёмностью минимум 5 тонн (разумеется, краны должны поднимать тяжесть с некоторым запасом).
Вес панелей одинаковой маркировки может отличаться, но незначительно: ведь если рассматривать вес с точности до одного грамма, на него может повлиять всё что угодно.
Сравнительная характеристика основных марок пустотных плит
Если, например, изделие попало под дождь, то оно априори будет немного тяжелее того изделия, которое под дождь не попало.
Типы железобетонных многопустотных ПК
Плиты ПК применяются для перекрытия пролетов различных зданий. Их длина обычно 12 м. Ширина плит ПК – 1 м, 1,2 м, 1,8 м, высота 0,22 – 0,31 м. Наличие в плите армированных ребер и пустот делает ее очень прочной на изгибы при относительно легком весе. Их из-за наличия пустот лучше использовать для прокладки электропроводки и коммуникаций.
Схема устройства цокольного перекрытия
В зависимости от назначения, количества пустот и вариантов опирания, данные плиты делят на типы:
- 1ПК – железобетонная с круглыми пустотами, диаметр которой – 1,59 м, толщина – 2,2 см. Назначение – опора по 2 торцевым сторонам;
- 1ПКТ – железобетонная с круглыми пустотами, диаметр которой – 1,59 см, толщина – 2,20 см. Назначение – опора по 3 сторонам;
- 1ПКК – железобетонная с круглыми пустотами, диаметр которой – 1,59 см, толщина – 2,20 см. Назначение – опора по 4 сторонам: 2-м боковым и 2-м торцевым;
- 2ПК – железобетонная с круглыми пустотами, диаметр которой – 1,4 см, толщина – 2,20 см. Назначение – опора по 2 сторонам;
- 2ПКТ – железобетонная с круглыми пустотами, диаметр которой – 1,4 см, толщина – 2,20 см. Назначение – опора по 3 сторонам;
- . 2ПКК – плита железобетонная с круглыми пустотами, диаметр которой – 1,4 см, толщина – 2,20 см. Назначение – опора по 4 сторонам: 2-м боковым и 2-м торцевым;
- 3ПК – железобетонная с круглыми пустотами, диаметр которой – 1,27 см, толщина – 2,20 см. Назначение – опора по 2 торцевым сторонам;
- 3ПКТ – железобетонная с круглыми пустотами, диаметр которой – 1,27 см, толщина – 2,20 см. Назначение – опора по 3 сторонам;
- 3ПКК – железобетонная с круглыми пустотами, диаметр которой – 1,27 см, толщина – 2,20 см. Назначение – опора по 4 сторонам;
- 4ПК – с круглыми пустотами, диаметр которой – 1,59 см, толщина – 2,60 см. Назначение – опора по 2 сторонам;
- 5ПК – с круглыми пустотами, диаметр которой – 1,80 см, толщина – 2,60 см. Назначение – опора по 2 торцевым сторонам;
- 6ПК – с круглыми пустотами, диаметр которой – 2,03 см, толщина – 3,0 см. Назначение – опора по 2 торцевым сторонам;
- 7ПК – с круглыми пустотами, диаметр которой – 1,14 см, толщина – 1,60 см. Назначение – опора по 2 торцевым сторонам;
- ПГ – железобетонная с грушевидными пустотами, толщина – 2,60 см. Назначение – опора по 2 сторонам;
- ПБ – железобетонная, диаметр которой – 1,59 см. Ее получают путем непрерывного формования на довольно длинных стендах. Назначение – опора по 2 сторонам.
Разновидности плит по ГОСТ
Основные марки ж/б плит – ПБ и ПК. В чем различие этих изделий?
- Плиты ПК (ПК – пустоты круглые, плита опирается на две стороны сооружения) завод изготавливает так: бетонный раствор заливают в металлическую опалубку, в которой заранее укладываются сетка и прутья арматуры, бетон уплотняется вибраторами и тепловой обработкой. Ж/б плиты перекрытия пк с круглыми пустотами изготавливаются из бетона класса ≥ B 15. Армокаркас выполняется из предварительно напряженной арматуры, укладкой сетки в два ряда (верхний ряд – сетка ВР-I Ø 3-4 мм, нижний ряд –АIII Ø 8-10 мм). Крупногабаритные пустотные изделия армируются специальной арматурой марки АтV;
- Плиты жби ПБ изготавливаются так: определенный объем бетонного раствора льется на вибрационный конвейерный стенд, который постоянно находится в движении. Полуфабрикат выходит из конвейера большей, чем требуется, длины, поэтому после схватывания и затвердевания раствора бетонные плиты перекрытия ПБ разрезают на размерные жби конструкции. При изготовлении ПБ плит используют высокомарочный бетон, например, марки B 30. Армируются жби ПБ предварительно напряженной проволокой из сплавов металлов, что дает гарантию надежности и длительности эксплуатации, но цена таких изделий намного больше стоимости ПК панелей.
Плиты ПБ и ПК
Различия, которые имеют между собой пустотные и полнотелые жби конструкции – разные геометрические размеры и, соответственно, цена. Их технико-эксплуатационные параметры следует изучить более подробно, так как существуют существенные различия в характеристиках.
Основные нормы, регламентирующие пустотные конструкции, изложены в ГОСТ 9561-91. В документе регламентируются размеры жб изделий, количество опирающихся сторон и диаметр пустотных отверстий.
Перечень типовых размеров, конструктивные особенности и назначение жб плит:
- Изделия марки 1 ПК: толщина конструкции – 220 мм, пустотные изделия, отверстия Ø 159 мм, опираются на 2 стороны;
- 1ПКТ: толщина 220 мм, опираются на 3 стороны;
- 1 ПКК: 220 мм, опираются на 4 стороны;
- 2ПК: толщина изделия – 220 мм, отверстия Ø 140 мм, опираются на 2 стороны;
- 2ПКТ: 220 мм, опираются на 3 стороны;
- 2ПКК: 220 мм, опираются на 4 стороны;
- ЗПК: плиты перекрытия облегченные 220 мм толщиной, отверстия Ø 127 мм, опираются на 2 стороны стен, потолка или пола;
- ЗПКТ: 220 мм, круглые пустотные отверстия Ø 127 мм, опираются на 3 стороны;
- ЗПКК: 220 мм, круглые пустотные отверстия Ø 127 мм, опираются на 4 стороны;
- 4ПК: толщина бетонирования – 260 мм, круглые пустотные отверстия Ø 159 мм, вырезы по верхней границе, опираются на 2 стороны;
- 5ПК:260 мм с круглыми отверстиями Ø 180 мм, опираются на 2 стороны;
- 6ПК: 300 мм, отверстия Ø 203 мм, опираются на 2 стороны;
- 7ПК: 160 мм, отверстия Ø 114 мм, опираются на 2 стороны;
- Плиты ПГ: толщина 260 мм, грушевидные пустоты, опираются на 2 стороны;
- Плиты ПБ: 220 мм, для изготовления используется непрерывная формовка на длинных конвейерах, опираются на 2 стороны.
Типовые стандартные размеры железобетонных плит
На классификацию ПБ и ПК изделий плит влияют не только размеры плит, но и способ армирования, от которого зависит цена на изготовление. Согласно стандартам, бетонные панели, опирающиеся на две или три стены объекта, изготавливаются с укладкой предварительно напряженного армирующего каркаса.





































